第230809期 - kafka
6.3k star,推荐一款云原生工具,knowStreaming
1 简介
云原生时代的kafka管理平台

一站式云原生实时流数据平台,通过0侵入、插件化构建企业级Kafka服务,极大降低操作、存储和管理实时流数据门槛
Know Streaming是一套云原生的Kafka管控平台,脱胎于众多互联网内部多年的Kafka运营实践经验,专注于Kafka运维管控、监控告警、资源治理、多活容灾等核心场景。
在用户体验、监控、运维管控上进行了平台化、可视化、智能化的建设,提供一系列特色的功能,极大地方便了用户和运维人员的日常使用,让普通运维人员都能成为Kafka专家。
2 安装
github可以访问的直接到如下链接
https://github.com/didi/KnowStreaming
github如果无法访问的话,可以后台直接私信
可以脚本一键安装
# 在服务器中下载安装脚本, 该脚本中会在当前目录下,重新安装MySQL。重装后的mysql密码存放在当前目录的mysql.password文件中。
wget https://s3-gzpu.didistatic.com/pub/knowstreaming/deploy_KnowStreaming-3.0.0-beta.1.sh
# 执行脚本
sh deploy_KnowStreaming.sh
# 访问地址
127.0.0.1:8080
3 软件特性或亮点
-
👀 零侵入、全覆盖
- 无需侵入改造 Apache Kafka ,一键便能纳管 0.10.x ~ 3.x.x 众多版本的Kafka,包括 ZK 或 Raft 运行模式的版本,同时在兼容架构上具备良好的扩展性,帮助您提升集群管理水平;
-
🌪️ 零成本、界面化
- 提炼高频 CLI 能力,设计合理的产品路径,提供清新美观的 GUI 界面,支持 Cluster、Broker、Zookeeper、Topic、ConsumerGroup、Message、ACL、Connect 等组件 GUI 管理,普通用户5分钟即可上手;
-
👏 云原生、插件化
- 基于云原生构建,具备水平扩展能力,只需要增加节点即可获取更强的采集及对外服务能力,提供众多可热插拔的企业级特性,覆盖可观测性生态整合、资源治理、多活容灾等核心场景;
-
🚀 专业能力
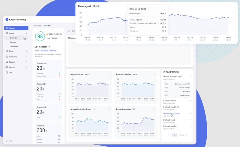
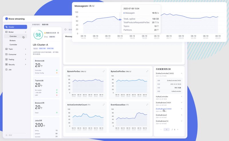
- 集群管理:支持一键纳管,健康分析、核心组件观测 等功能;
- 观测提升:多维度指标观测大盘、观测指标最佳实践 等功能;
- 异常巡检:集群多维度健康巡检、集群多维度健康分 等功能;
- 能力增强:集群负载均衡、Topic扩缩副本、Topic副本迁移 等功能;
4 使用
1 接入集群

2 新增topic

3 cluster集群健康检查

注:如需转载,须保留文首公众号名片,其它行为一律视为非授权转载。